Custom Detail

Environmental Monitoring in Comacchio (FE)

22/12/2025

As part of the STRENGTH Project, the partner Ferrara Plain Reclamation Consortium, with the valuable scientific support of Prof. Mastrocicco and Prof. Colombani (CFR Future Research Consortium), has installed an environmental monitoring station at the Bellocchio site in Comacchio (FE).

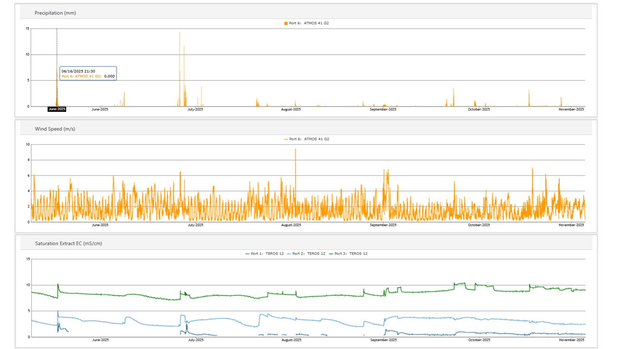
The station is cloud-connected and powered entirely by solar energy, ensuring sustainable operation. It continuously measures rainfall, soil and shallow groundwater salinity, air temperature, and atmospheric pressure, transmitting data automatically for integration into broader environmental analyses.

The system is equipped with advanced sensors from METER Group (TEROS12, CTD10, Hydros21, and ATMOS 41), guaranteeing high-quality and reliable measurements.

The information collected will be crucial for studying salinization processes that affect the coastal aquifer in the Ferrara region—particularly the stretch between Porto Garibaldi and the Reno River.

These insights will contribute to a deeper understanding of how climate change impacts this vulnerable area, supporting both scientific research and local adaptation strategies.

By combining innovative technology, academic expertise, and local commitment, the STRENGTH Project aims to provide valuable knowledge for safeguarding water resources and promoting sustainable management practices in the face of environmental challenges.

Project

STRENGTH